List Session

XGR OPS — List Sessions

This guide explains how to use OPS → List Sessions to find, inspect, wake up, export, and visualize execution sessions.


1) What you can do here

With List Sessions you can:

  • Connect a wallet and select a chain (RPC).
  • List your sessions (My Sessions) or run wakeups via allowlist (Allowlist WakeUp).
  • Filter and sort sessions/steps.
  • Open a detailed timeline for a session or a single step.
  • Wake up WAITING steps (with optional payload).
  • Export logs (JSON or fast NDJSON stream).
  • Jump into the Flow View to visualize the session topology.

What you see
— The List Sessions page with wallet connect, list mode, and the sessions table.


2) Key terms (quick)

  • SessionID: The top-level execution identifier.
  • PID (ProcessID): A process instance inside the session (can have a parent PID).
  • Iteration: A numeric counter for repeated runs within the same session.
  • Step: The workflow step identifier (often long; click to view full name).
  • Status:
  • WAITING: needs a wakeup to continue or automatically resumes when the configured wait time has elapsed
  • DONE: finished successfully
  • ABORTED / ERROR: stopped with error
  • RUNNING: currently executing or in-progress

3) Step-by-step: list sessions

3.1 Connect wallet + chain (Step 1)

  1. Select the Chain (RPC environment).
  2. Select your Wallet.
  3. Click Connect.

What you see
— Chain + wallet selection with the connect button and connection status.

3.2 Choose list mode (Step 2)

You have two modes:

A) My Sessions (owner mode)

Use this when you want to manage your own sessions (created/owned by your wallet).

You can: - list sessions - open details - wake up waiting steps - export logs - kill a session (owner-only)

B) Allowlist WakeUp (runner mode)

Use this when you are allowed to wake up a session owned by someone else.

You typically need: - SessionID - Runner = the owner address of that session

You can: - load waiting steps for that session - wake them up (if allowlisted) - export logs / inspect details

What you see
— Switching between “My Sessions” and “Allowlist WakeUp” with mode-specific inputs.

— Switching between “My Sessions” and “Allowlist WakeUp” with mode-specific inputs.

3.3 Authorize and refresh (Step 3)

Operations are protected by short-lived authorization (“permit”) so you don’t have to sign every single click.

  • TTL controls how long your authorization is valid (e.g. 5m, 1h, 1d).
  • Authorize & Refresh: signs once and then loads the list.
  • Refresh: reloads using your existing authorization.
  • Forget Permit: clears the cached authorization (you will need to authorize again).

What you see
— Action buttons with TTL selection and permit status.


4) Working with the sessions table

4.1 Sorting

  • Click a column header to sort.
  • Shift + click adds a secondary sort (multi-sort).

4.2 Filtering

Use the filter row to narrow down results:

  • SessionID / PID / Iteration: numeric filters (single value, ranges, lists)
  • Step / Owner: text “contains” search
  • Status: one or multiple statuses
  • Updated: time range

Example filters: - SessionID: 1200-1400 - PID: 100,101,102 - Status: waiting,running

What you see
— Filters and multi-sort on the sessions table.


5) Row actions (what each button does)

Depending on the row and mode, you’ll see actions like:

5.1 Flow View (visualize)

  • Click SessionID or PID link to open the Flow View for the session or subtree.

5.2 Details (timeline)

  • “Details” shows a readable timeline and decoded information for:
  • the full session, or
  • a single step (iteration)

5.3 Wake Up (WAITING only)

  • Enabled when a step is WAITING.
  • Opens the WakeUp dialog (see Section 6).

5.4 Kill Session (owner-only)

  • Stops a session. Use carefully (production operators usually keep this restricted).

5.5 Export Logs

  • Export logs for the whole session or a single step (see Section 7).

What you see
— Row actions: flow link, details, wakeup, log export (and kill in owner mode).


6) WakeUp (continue WAITING steps)

The WakeUp dialog is used to continue a session that is waiting.

6.1 Choose what to wake

You can wake up in two ways:

  • By PID: wake a specific waiting process instance.
  • By StepId: wake by step (when many processes are waiting on the same step).

What you see
— WakeUp dialog with PID list, Step list, and selection mode.

6.2 Optional: add a payload

Some steps require a payload to continue (e.g. approvals, external inputs).

You can: - Fill the payload fields (if available). - Switch layout (1-column / 2-columns) for better readability. - Optionally load a payload schema from chain (advanced Load XRC-137 Rule Contract).

If you don’t need a payload, you can wake up with an empty payload.

What you see
— Payload editor in the WakeUp dialog (optional, schema-driven fields).

6.3 Execute wakeup

Click Wake Up to send the wakeup signal.

After the call, you’ll see a result screen where you can: - Copy the result JSON - Download the result JSON (useful for audit trails)

What you see
— WakeUp result screen with success/error and copy/download actions.

6.4 Allowlist mode: after success

In Allowlist WakeUp mode, after a successful wakeup, closing the dialog can reset the allowlist list so you can start a fresh run for another session.


7) Export logs (session / single step)

Use Export Logs to create an audit-friendly data export.

7.1 Two export types

A) Local Download (JSON)

  • Creates a .json file in your browser.
  • Best for small/medium exports.
  • Uses the currently loaded/previewed dataset.

B) Fast Stream (NDJSON)

  • Creates a .ndjson file (one JSON object per line).
  • Best for very large exports.
  • Streams directly and is more memory-efficient.

What you see
— Log export dialog with preview, filters, and export options.

7.2 Preview, filters & selection

In the export dialog you can:

  • Filter down by PID / Iteration / Step / Valid / TxHash etc.
  • Choose export scope:
  • export the visible selection, or
  • export the filtered result set

7.3 Optional: include decrypted payloads

If your logs are encrypted, you may see a toggle like: - Include decrypted payloads

This may require an additional unlock/authorization step (depending on your setup). If your logs are stored in encrypted form, you can decrypt them for the download.


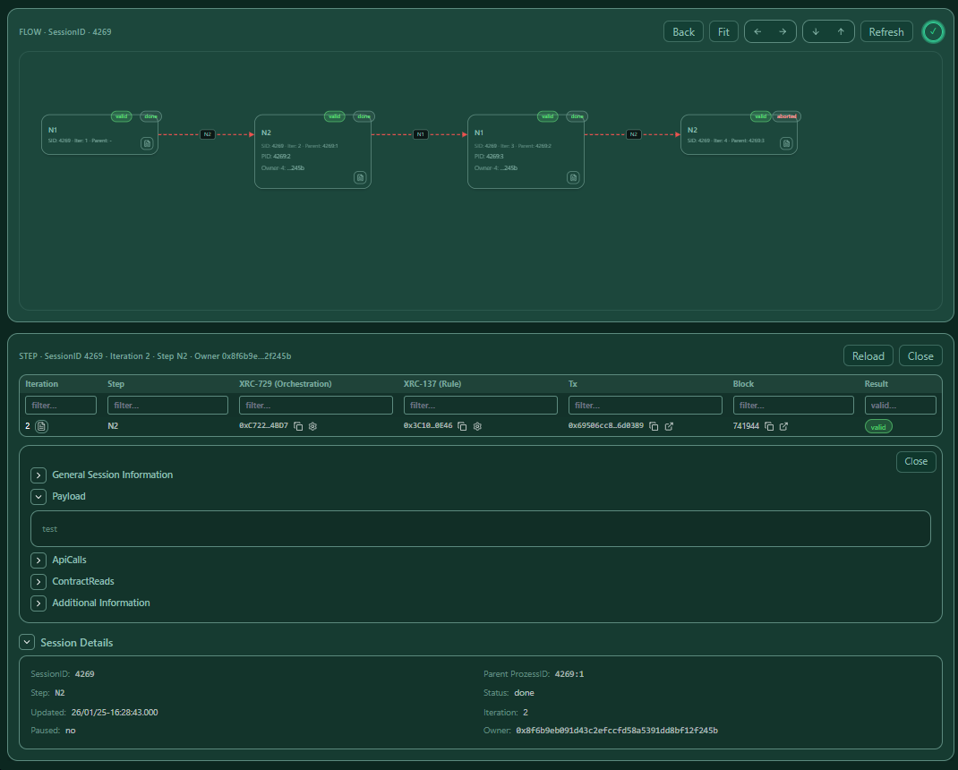
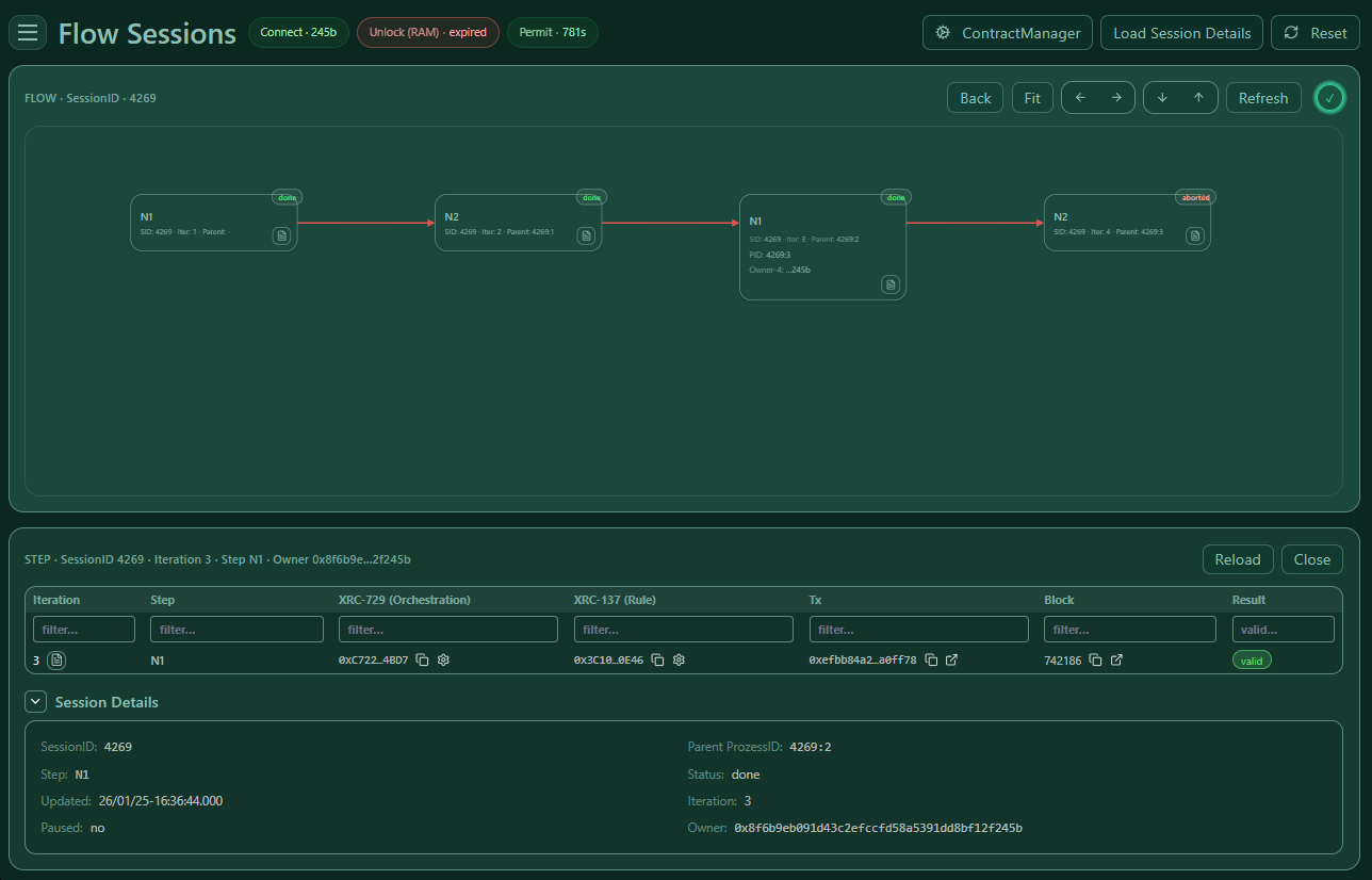
8) Flow View (visualize a session)

The Flow View helps you understand the topology of a session:

  • Each node represents a process execution entry.
  • Edges represent parent/child relationships.
  • You can open details for a node/step directly from the graph.

8.1 Navigation

From List Sessions: - click a SessionID to view the full session flow - click a PID to view a subtree

8.2 Pan, zoom, fit

  • Drag background to pan
  • Mouse wheel / trackpad to zoom
  • Use “Fit” (if available) to bring everything into view

What you see
— Flow View with node cards, status pills, and zoom/pan.

8.3 Open details from a node

Nodes include a small “document” icon. Clicking it opens the detailed timeline for that step/process.

What you see
— Opening the step receipt/timeline from a node inside the flow view.

8.4 Load Session Details (optional enhancement)

If available, you can load additional session details that enrich the nodes (e.g. valid/invalid info and join hints).

What you see
— Loading session details to enrich the graph.


9) Troubleshooting

“Authorize & Refresh” works, but list is empty

  • Check you are on the correct chain (RPC environment).
  • Increase Last (how many rows to fetch).

“Permit expired” / actions suddenly fail

  • Your TTL ran out. Click Authorize & Refresh again.

Allowlist WakeUp shows nothing

  • Double-check:
  • SessionID is correct
  • Runner is the session owner address
  • your wallet is actually allowlisted

WakeUp fails

  • Confirm the step is really WAITING.
  • If a payload is required, ensure it matches what the step expects.
  • Try exporting logs for that step and check the last engine message.

Exports are too large / slow

  • Prefer Fast Stream (NDJSON) for large exports.
  • Filter by Iteration/Step first to reduce volume.

10) Notes for teams (multi-user)

  • This page is designed for multi-user operations: different operators can work on different sessions at the same time.
  • In shared environments, use short TTLs (e.g. 5–20 minutes) and “Forget Permit” when you’re done.
  • For mobile ops, prefer:
  • 1-column payload layout
  • smaller “Last” values + filters before exporting